EARS™ Resource Center Solutions Demo TradeBombe

This solution brings together 7 modules to help you navigate and act faster. EARS™ Solutions Start Tutorial TradeBombe This tutorial screen shows sample data from the mock data platform. Next Step   TradeBombe 01 / 12
This solution brings together 7 modules to help you navigate and act faster 7 Modules. One Platform. TradeBombe Market Summary TB Stock Funnel TB 13F Lens TB Portfolio TB Macro Pit TB Plugboard Market Pulse
Next Step   What You Will Use 02 / 12

  1. Use the left sidebar
  2. Swipe up and down to switch between available modules
  3. Click TradeBombe modules

  Previous Step Explore all 7 modules TradeBombe Next Swipe up and down
to switch between available modules
Click Market Summary module
Next Step   Market Summary 03 / 12
  • View overview panels.
  • Use it as your starting point.
  Previous Step Score, sentiment and trading levels for 6 key instruments — all in one glance. Tap to learn this view Next Each panel represents
one instrument or market
Start Next TB Score
Current condition of the instrument based on the model.
A higher or lower value reflects the current positioning.
Next Score Range
Shows historical range of the score.
Helps you see where the current value sits within past data.
Next Prior 5 Days
Displays recent score movement.
Use this to see short term changes.
Next Sentiment
Indicates current market stance
Example: Bearish, Very Bearish, Overbought
Next Trading Plan
Suggested action based on current setup.
Examples: Keep Cash, Slowly Accumulate, Exit Longs
Next Color Meaning
  • Red panels: Negative or weak conditions
  • Green panels: Strong or extended conditions
Next Use the dots below or swipe to move between screens
Next Step   Market Summary 04 / 12

  1. Select a market
  2. Review price action
  3. Check TB Score movement
  4. Look at trading levels
  5. Compare ranges below
  Previous Step View detailed information for a selected instrument. Next Select Instrument
Switch between markets by clicking
Select Instrument, choosing a market,
and viewing the updated screen
Next Price Action Panel
View the latest Open, High, Low,
and Close values for quick reference
Next TB Trading Levels
View key short term and medium term
levels for quick reference
Next TB Score Panel
Latest score for the selected instrument
includes change vs last day and last week
Next Range Finder
Compare current values with daily, weekly,
and monthly historical averages
SmartInsights
Click SmartInsights to open a new page
with configured insights
Next Next Click TB Stock Funnel to open a new page
Next Step   TB Stock Funnel 05 / 12

  1. Start with Strong Buy
  2. Scan Slowly Accumulate for entries
  3. Review Lighten Positions for risk control
  4. Check Book Profit for exits
  5. Open SmartInsights for deeper context





  Previous Step Find stocks grouped by opportunity type Next Four Opportunity Buckets
Stocks are automatically grouped
based on current signals
Next Strong Buy
Check stocks with strongest signals
Next Slowly Accumulate
Look for gradual entry opportunities
Next Lighten Positions
Review stocks to reduce exposure
Next Book Profit
Identify stocks to take gains
Next Dotted Navigation
Click the dots to switch between pages of the
Stock Funnel view
Next Step   Daily Trend View 06 / 12

  1. Select a symbol
  2. Adjust year if needed
  3. Compare price vs TB Score
  4. Check score position vs bands
  5. Navigate using dots
  Previous Step See how price and TB Score move over time Next Select Symbol and Year
Select a symbol and year to update the chart
Next Blue Line
Daily Close
Next Yellow Line
TB Score
Next Bullish Level
Indicates positive momentum. Higher score
zones suggest stronger buying conditions
Next Bearish Level
Indicates negative momentum. Lower score
zones suggest weaker conditions
Next Score Summary
Quickly assess current position vs
historical range
Next Click TB Portfolio to view another module
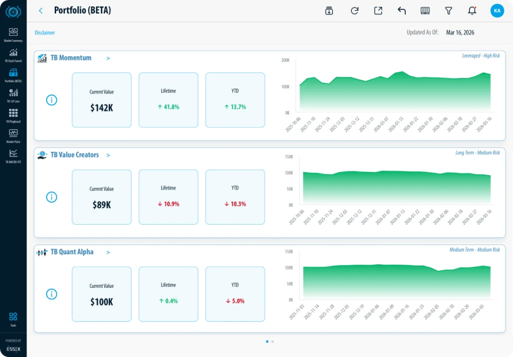
Next Step   TB Portfolio 07 / 12

  1. Review each strategy
  2. Check current value and returns
  3. Look at trend charts
  4. Compare risk levels
  5. Click for more details if needed
  Previous Step Track performance of different portfolio strategies Next Portfolio Sections
Each section represents a different strategy
Next Performance Cards
Quickly check how each strategy is performing
Next Trend Chart
View performance trends over time to
compare growth and stability
across strategies.
Next Risk Indicator
View the risk level of each strategy
before comparing performance
Next Info Icon
Click to view more details about
the strategy
Next Expand Section
Click to open more detailed view
Next Dotted Navigation
Click dots to switch between pages
Next Step   Portfolio Detail View 08 / 12

  1. Select a portfolio
  2. Review summary metrics
  3. Check performance trend
  4. Analyze allocation
  5. Review holdings
  6. Check top movers
  Previous Step View full breakdown of a selected portfolio Next Select Portfolio
Click Portfolio Name and choose a portfolio
Next Portfolio Overview
Quickly view portfolio performance, cash
level, activity, and risk in one place
Next Portfolio Value Trend
Track how your portfolio value grows
or declines over time
Next Portfolio Distribution
View how your portfolio is allocated
by sector or size by switching between tabs
Next Portfolio Holdings
View each holding with its details and
check profit or loss, with options
to sort columns
Next Top Movers
View top performing positions and use
the dropdown to switch between
Top 5 and Top 10
Next Click 13F Lens to view the new page
Next Step   TB 13F Lens 09 / 12

  1. Select an institution
  2. Review key metrics
  3. Check activity
  4. Analyze top holdings
  5. Explore details
  Previous Step Track institutional holdings and movements Next Select Filer
Choose an institution to view its holdings
Next Key Metrics
Shows the size of the portfolio, number of holdings,
concentration in top positions, buying and selling activity,
and the dominant sector to help you quickly assess how the
institution is positioned.
Next Holding Movements
Shows new buys, existing positions, and complete sells to
help you quickly spot where institutions are entering,
holding, or exiting positions
Next Top Holdings Contribution
Identify the largest positions by percentage of AUM
Next Holding Detail Summary
Filter, sort, and explore all holdings in detail
Next View Tabs
Switch between Holding Details, Filer Overview, and Security Overview
Next Reset Filter
Click to clear all applied filters
Next Click TB Plugboard to open a new page.
Next Step   TB Plugboard 10 / 12

  1. Select an instrument/market
  2. Check total score
  3. Review component drivers
  4. Compare across timeframes
  5. Click tiles for deeper analysis
  Previous Step Break down the TB Score into components Next Select Instrument
Choose a market to view its score breakdown
Next Total Score
Shows the overall TB Score to quickly assess
current market condition
Next Score Components
Displays Market Momentum, Candle Pattern,
and Market Structure to show what is driving
the score
Next Time Frames
Displays Market Momentum, Candle Pattern,
and Market Structure to show what is driving
the score
Next Component Tiles
Click any tile to open a deeper breakdown of
that signal. Uses color intensity to help you
quickly identify stronger or weaker signals.
Next Score Scale
Shows where the score sits between oversold
and overbought levels for quick context
Next Click Market Pulse to open a new page.
Next Step   Market Pulse 11 / 12

  1. Select a, instrument/market
  2. Check current trend
  3. Review expected returns
  4. Assess sentiment across timeframes
  Previous Step Get a quick view of market direction and sentiment Next Select Instrument
Choose a market to view its current condition
Next Where We Closed
Shows the current trend direction and how
long the market has been in that state
Next TradeBombe Lens
Displays occurrence rate and expected forward
returns to help assess potential outcomes
Next Market Sentiment
Shows short, medium, and long term
sentiment to help gauge overall market mood
Next Click TB Macro Pit to open a new page.
Explore broader market drivers beyond individual instruments
  1. Click any panel to open deeper analysis
  2. Compare different macro signals
  3. Use insights to align trades with market conditions
TB Macro Pit 12 / 12
  Previous Step check   Finish Get Full Access Now  
Previous Topic
Tutorial Title
Next Topic
Tutorial Title
You are ready! Replay Start using the solution. Get Full Access Now  
Start Music   play_circle_outline

Interested in becoming an ESSEX partner?

* indicates a required field